Understand risk to any asset in minutes

Beehive makes it easy to conduct an audit-ready physical risk assessment on global assets. Comply with climate-risk disclosure regulations and get a useful view of risks from wildfires, floods, cyclones, heat waves, and drought.

Easy data uploads

Consultants can take weeks to sift through spreadsheets, returning results that are immediately stale.

With Beehive, you upload the address or zip code of any asset (office, data center, supplier, factory) in a few minutes, and immediately see a risk breakdown.

And since we don’t charge per asset, you can assess your risk exposure to thousands of employees, facilities, suppliers, and customers one view.

Rapid analysis

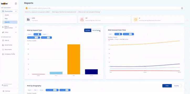
A map showing all of your risks is cool. A way to break it down by category and prioritize according to your needs is cooler.

With Beehive, AI and analytics are embedded into the product. Create charts based on risk types, assets, geographies, and scenarios to easily communicate risk to stakeholders, or ask AI about your risk.

Audit-ready data

You’re assessing risk to tell your board and investors what they should be most concerned about. You need to trust the data source and an expensive consultant saying “trust me” or a ChatGPT query with a 20% chance of hallucination isn’t going to cut it.

With Beehive, every data point has an audit trail so you can trust the data, learn the source, and have confidence in the results you’re putting in front of executives.

Explore the enterprise climate risk management platform.